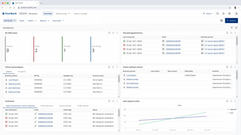
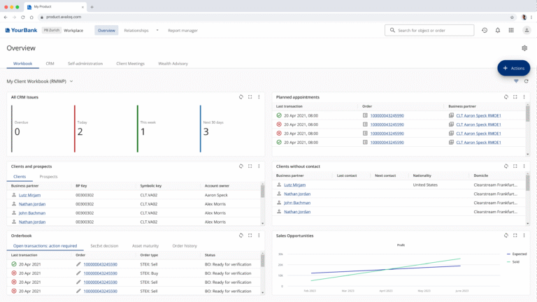
The existing horizontal navigation was cluttered, inconsistent, and took up too much space on screen. Users struggled to find relevant information across dashboards, which affected efficiency and focus. The lack of visual coherence also made the overall experience feel fragmented.